01 | ANÁLISE TÉCNICA
BTC | Conforme previsto no relatório técnico anterior, o Bitcoin parece estar entrando em uma terceira fase de expansão de preço e liquidez, consolidando-se como um dos ativos mais resilientes e atrativos do mercado financeiro global. Nesta semana, o ativo registrou uma forte valorização, atingindo o importante patamar psicológico de ~US$ 100.000, em confluência com o nível de retração de Fibonacci 0,236, localizado em US$ 101.114, que se apresenta como uma faixa de forte resistência de preço. O Bitcoin iniciou a semana sendo negociado próximo de US$ 96.535, alcançando uma máxima de US$ 101.711 e uma mínima de US$ 93.376, o que demonstra a volatilidade característica do ativo, mas também reflete um movimento de alta consistente. Com uma valorização semanal de ~4,5%, o mercado reforça a perspectiva de continuidade no ciclo de alta, impulsionado por fatores técnicos e fundamentais, como o aumento do interesse institucional, a redução da oferta disponível no mercado e a busca por ativos de proteção contra a inflação. Este cenário destaca a importância de monitorar os próximos níveis de resistência e suporte, com atenção especial à manutenção acima de US$ 100.000, que pode sinalizar a consolidação de um novo patamar de preço para o ativo

Relembrando o relatório anterior “conforme indicado pelo ‘Bitcoin Liquidity Index’, que incorpora todas as principais métricas onchain, como volume de transações, atividade de carteiras e taxa de hash, além de dados de corretoras, incluindo volumes de negociação spot e derivativos; as leituras mensais, representadas pela média móvel de 30 dias (SMA-30D, linha tracejada laranja), estão subindo e se aproximando dos números trimestrais da SMA-90D (linha tracejada roxa), com o índice ultrapassando o nível 50, um indicativo de alta liquidez e forte momentum de preço. Na ausência de eventos externos inesperados ‘cisnes negros’, como crises macroeconômicas!, o mercado parece bem posicionado para: (1) testar novamente os US$ 100k, preço psicológico, à medida que o preço do Bitcoin (linha preta) busca essa resistência; (2) retestar a máxima histórica anterior de cerca de US$ 109k; e (3) estabelecer um novo recorde histórico, dado o histórico de correlação entre picos de liquidez (áreas sombreadas em verde) e rallies de preço observados nas fases anteriores do gráfico”

Entretanto a alta observada hoje não parece ser inteiramente natural ou sustentável, podendo estar diretamente ligada ao rompimento decisivo da faixa dos ~US$ 98.500, um nível técnico de grande relevância que chamou a atenção do mercado. Esse movimento desencadeou um short squeeze, fenômeno no qual traders que apostaram na queda do ativo (vendidos) foram obrigados a recomprar suas posições para evitar perdas, intensificando a pressão de compra. Como consequência, o Bitcoin superou a barreira psicológica dos US$ 100k, um marco significativo que reforça o otimismo entre os investidores. Esse cenário foi ainda mais impulsionado pelo aumento no Open Interest, indicador que mede o volume de contratos abertos em derivativos, sinalizando uma maior participação institucional e um apetite crescente por risco. Além disso, o aumento expressivo de posições vendidas (shorts) em BTC criou uma confluência de fatores que sustentam a atual tendência de alta, sugerindo que o mercado está preparado para um movimento explosivo, caso os níveis técnicos e psicológicos sejam efetivamente superados



Estamos atualmente em uma faixa de forte resistência ~US$ 100k, um ponto técnico crucial que coincide com o RSI (Índice de Força Relativa) entrando na zona de sobrecompra, marcando 73 pontos. Esse nível de sobrecompra no RSI entre 60 – 80 indica que o ativo pode estar momentaneamente supervalorizado, aumentando a probabilidade de uma correção ou consolidação no curto prazo. A confluência entre a resistência de preço e o RSI elevado sugere que os compradores podem perder força, enquanto os vendedores podem começar a exercer pressão, especialmente se o volume de compra diminuir. No entanto, é importante observar que, em mercados em forte tendência de alta, o RSI pode permanecer em níveis de sobrecompra por períodos prolongados antes de qualquer recuo significativo. Assim, a quebra dessa resistência dependerá de catalisadores adicionais, como aumento no volume de negociação, notícias favoráveis ou continuidade de entrada de capital institucional. Caso o ativo não consiga superar essa faixa, podemos observar um recuo em direção aos próximos suportes, que servirão como testes de força para a continuidade do movimento de alta. Por outro lado, uma quebra convincente acima da resistência atual pode sinalizar uma nova etapa de valorização, reforçando o sentimento otimista do mercado


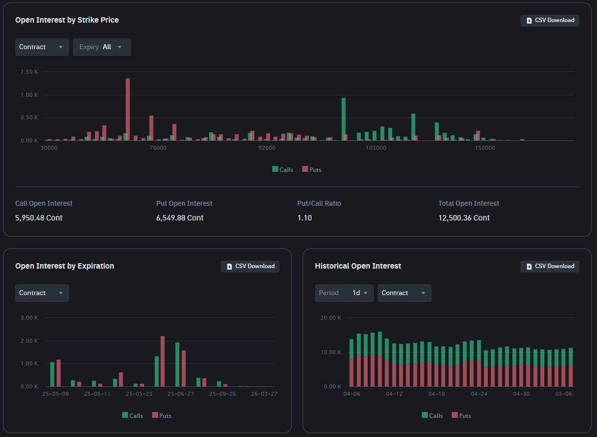
Um ponto favorável é que o BTC apresenta uma estrutura técnica sólida, evidenciada pela formação de um forte piso de suporte em US$ 94.719, onde um volume expressivo de 195.320 BTC foi acumulado. Esse nível não apenas reforça a confiança dos investidores, mas também sugere que, em caso de uma possível correção, a mesma tende a ser limitada, encontrando suporte rapidamente nessa região. Esse nível representa uma importante zona de defesa para os compradores, indicando que há um forte interesse em manter o preço acima dessa faixa, possivelmente impulsionado por investidores de longo prazo ou instituições que consideram este um ponto atrativo para entrada. No lado positivo, uma resistência chave está posicionada em US$ 101.673, onde 81.910 BTC foram acumulados, formando uma barreira significativa que o preço precisará superar para continuar sua trajetória ascendente. Essa dinâmica reflete um equilíbrio entre compradores e vendedores, com o suporte fornecendo uma base sólida e a resistência atuando como um teste crítico para o sentimento de alta no mercado. A quebra dessa resistência pode desencadear uma nova onda de compras, potencialmente levando o preço a novas máximas. No entanto, caso o preço não consiga ultrapassar essa barreira, podemos observar um movimento de consolidação ou até mesmo uma retração para testar novamente o suporte em US$ 94.719

97% do fornecimento total de Bitcoin em circulação está atualmente em lucro, o que significa que quase todos os Bitcoins detidos pelos investidores foram adquiridos a preços inferiores ao valor de mercado atual. Essa métrica reflete um forte sentimento de alta no mercado, indicando que a maioria dos participantes está em uma posição financeira confortável, o que reduz a pressão de venda e contribui para a estabilidade do preço. Historicamente, quando uma porcentagem tão elevada de fornecimento lucrativo é observada, isso sinaliza que os detentores de longo prazo LTH que são HODLers por natureza estão acumulando ganhos consistentes, reforçando a confiança geral no ativo e minimizando o risco de liquidações por pânico. Além disso, esse cenário favorece a manutenção de uma estrutura de mercado saudável, pois os investidores tendem a manter suas posições, aguardando novos movimentos ascendentes. No entanto, é crucial monitorar essa métrica em conjunto com outros indicadores, como volume de negociação e comportamento de baleias, para avaliar se o mercado pode sustentar esse otimismo ou se haverá uma realização de lucros significativa no curto prazo


E por falar em baleias, os grandes detentores de Bitcoin adicionaram 81.338 BTC às suas carteiras nas últimas semanas, enquanto pequenos investidores se desfizeram de 290 BTC no mesmo período. Estatisticamente, essa divergência comportamental entre grandes e pequenos investidores é um indicador técnico relevante, pois a acumulação por parte das baleias tende a preceder movimentos significativos de alta no preço. O comportamento das baleias reflete confiança e otimismo em relação ao futuro do ativo, já que essas entidades, geralmente compostas por investidores institucionais ou indivíduos de alto patrimônio, possuem maior capacidade de análise e maior influência no mercado. Por outro lado, a saída de pequenos investidores pode ser interpretada como uma reação emocional ou de curto prazo, muitas vezes motivada por incertezas ou pela busca de liquidez. Essa dinâmica sugere que o mercado já estava se preparando para um rompimento de preço, com as baleias consolidando suas posições em antecipação a um momentum de alta. No entanto, é importante acompanhar o comportamento desses grandes players e outros fatores macroeconômicos, pois a continuidade desse padrão de acumulação pode ser o catalisador necessário para impulsionar o BTC a novos patamares de preço, mas as realizações de lucros podem gerar forte pressão vendedora e agir contra



De acordo com a análise apresentada pela Ecoinometrics, havia uma forte probabilidade de o Bitcoin ultrapassar, de fato, a marca dos US$ 100k ainda em maio de 2025, muito dependente dos fluxos de ETFs (fundos negociados em bolsa) que precisam continuar entrando para sustentar a alta. A análise destaca três cenários distintos: pessimista (bearish), neutro e otimista (bullish). No cenário mais pessimista (o que eu acho mais provável), a projeção sugere que o preço do Bitcoin pode permanecer abaixo de US$ 100k caso os fluxos de ETFs sejam limitados, ou (interpretação minha) retornar para baixo dessa faixa de preço logo após seu falso rompimento. No entanto, no cenário neutro, que é considerado o mais provável, o Bitcoin deve superaria os US$100k até o final do mês, o que de fato ocorreu. Já no cenário otimista, associado a fluxos robustos de ETFs, o preço pode atingir um novo recorde histórico, chegando a US$ 135k ainda em maio, o que eu acho muito pouco provável. Essa análise reflete o impacto significativo que os fluxos de ETFs têm no mercado, funcionando como um catalisador para a valorização do ativo. Além disso, a projeção destaca a importância de monitorar continuamente os fluxos institucionais e outros fatores macroeconômicos, pois eles desempenham um papel crucial na formação de preços e no sentimento geral do mercado


Lembre-se de que você não tem ₿itcoin o suficiente! Cada queda no preço representa uma oportunidade valiosa para acumular mais, especialmente utilizando a estratégia de DCA (Dollar Cost Averaging), que permite comprar regularmente e reduzir o impacto da volatilidade. Em um mercado onde o Bitcoin se destaca como o ativo digital mais robusto e escasso, a máxima “There Is No Second ₿est” reforça sua posição única como reserva de valor e proteção contra incertezas econômicas. Aproveite os momentos de retração e continue acumulando, o futuro do Bitcoin pode recompensar aqueles que mantêm visão de longo prazo e consistência em suas estratégias
